| |
|
|
【 現地 図および写真集 】
|
 |

|

|

|

|
 |
図−6
長福寺ダム横断図 |

|
図−7
坪山ダム横断図 |

|
図−8
川西ダム横断図 |

|
図−9 浅河原調整池、堤体横断図
|

|
図−10
新山本調整池、堤体横断図 |

|
図−11 山本調整池、堤体横断図
|

|
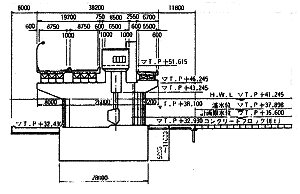
図−12
妙見堰、横断図 |
 |
 |
 |
写真−3 長福寺ダム、洪水吐と
張りブロック間の沈下(約
7 cm)
|
写真−2 長福寺ダム、天端の上下流方向に発生したクラック
(幅
5〜10mm) |
 |
写真−4
坪山ダム(右岸、橋台と盛土の
取り付け部(約25
cm の段差) |
 |
写真−5
坪山ダム、下流斜面のクラック |
|
 |
写真−6
坪山ダム、洪水吐と
張りブロック間の沈下(約 7 cm) |
 |
写真−7
川西ダム左岸上方からの状況 |
 |
写真−8
川西ダム上流張りブロックの変状 |
 |
写真−9
川西ダム、上流法尻から見た
左岸上流斜面の変状 |
 |
写真−10 浅河原堤体、天端亀裂による段差
|
 |
写真−11 浅河原堤体、シート被覆の天端
|
 |
写真−12
新山本堤体、天端舗装面の傾斜 |
 |
写真−13
新山本堤体、外側法面のはらみだし |
 |
写真−14 山本調整池、左岸周辺地盤の沈下
|
 |
写真−15 山本調整池、貯水池側すべり変状
|
 |
写真−16
妙見堰、P7堰柱の水平亀裂とコンクリート破損 |